Energy

Eine universelle elektronische Plattform zur Optimierung von Energiebeschaffung, -absatz und -verbrauch.
Drei Rollen
Der Verwalter verfügt über alle Informationen, die für alle die Rollen, die auf dem Service existieren. Lieferanten, Verbraucher und die Händler. Für jeden Benutzer werden bequeme
Matrizen
Admin-Panel
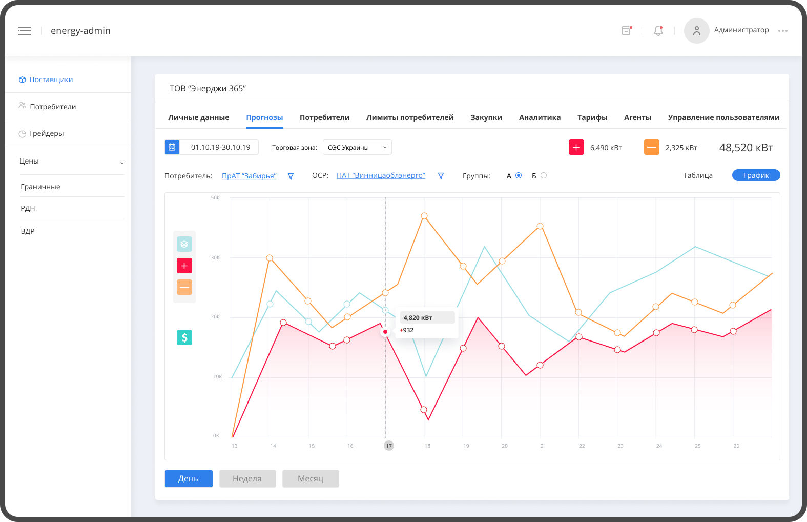
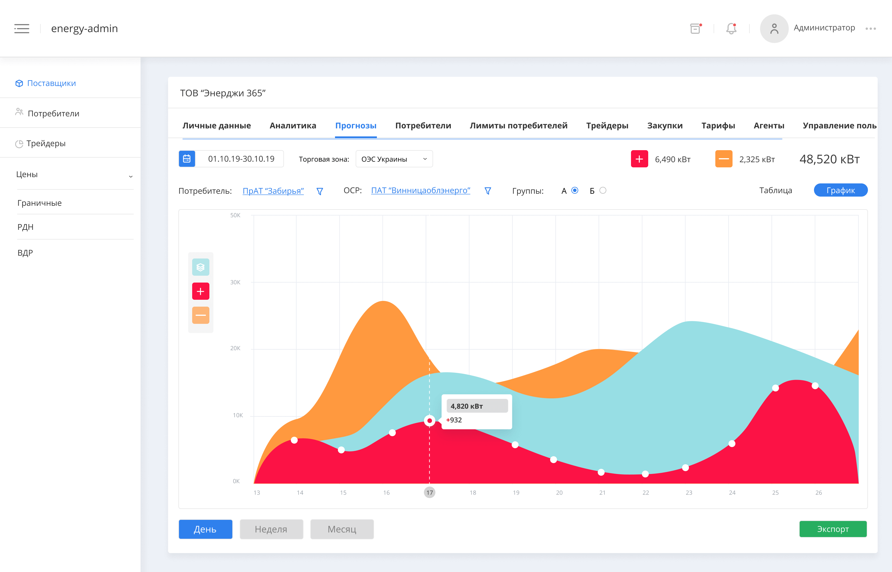
Intelligente Analytik
Wir haben ein cleveres Analysesystem entwickelt, das Folgendes analysiert alle bisherigen Prozesse für jeden Benutzer. Consumer Intelligence, Sales Intelligence und Buying Intelligence, die Historie aller Daten ist immer verfügbar, bequemes Filtern nach Zeitraum des Datentyps.
Verbrauch, Verkauf, Kauf
Fixierung Ihrer vertraglichen Beziehung
Analytik mit künstlicher Intelligenz
Genaue Prognose von Verbrauch und Beschaffung
Maximal bequemer Import und Export aller Daten
Sofortbenachrichtigungssystem für alle Ereignisse
Zuverlässiger Schulungs- und Unterstützungsdienst
Maximieren Sie die Effizienz Ihrer Geschäftsprozesse
Sie berücksichtigt alle Bedürfnisse der Akteure auf dem ukrainischen Energiemarkt
Für Händler und Lieferanten
Rechtzeitiger Eingang und Verwaltung von Kundenanfragen, automatische Generierung von stündlichen Stromabnahmeplänen, effiziente Verwaltung von Kundentarifen, fehlerfreie Prognose des Stromverbrauchs der Verbraucher.
Zuverlässiges Werkzeug
Wir lösen Geschäftsprobleme unserer Kunden
Nehmen Sie jetzt den Kontakt mit uns auf, um sich bei der Entwicklung Ihres Projekts beraten zu lassen
Wie lautet Ihr Name?
Was ist Ihre E-Mail?
Erzählen Sie uns von Ihrem Projekt
Projekte
Es gibt keine Aufgabe, die wir nicht lösen können. Wir haben etwas, auf das wir stolz sein können und das wir zeigen können.
Wir lösen die Probleme unserer Kunden, deshalb gehen wir an jedes Projekt individuell ran.